Network intelligence for telcos, hyperscalers, ISPs, and data centers
Trusted by the world’s largest network operators and digital infrastructure providers.
“With Kentik, we can detect issues, performance degradation, and bandwidth requirements before they become problems. Kentik helps us guarantee the best digital experience for our customers.”
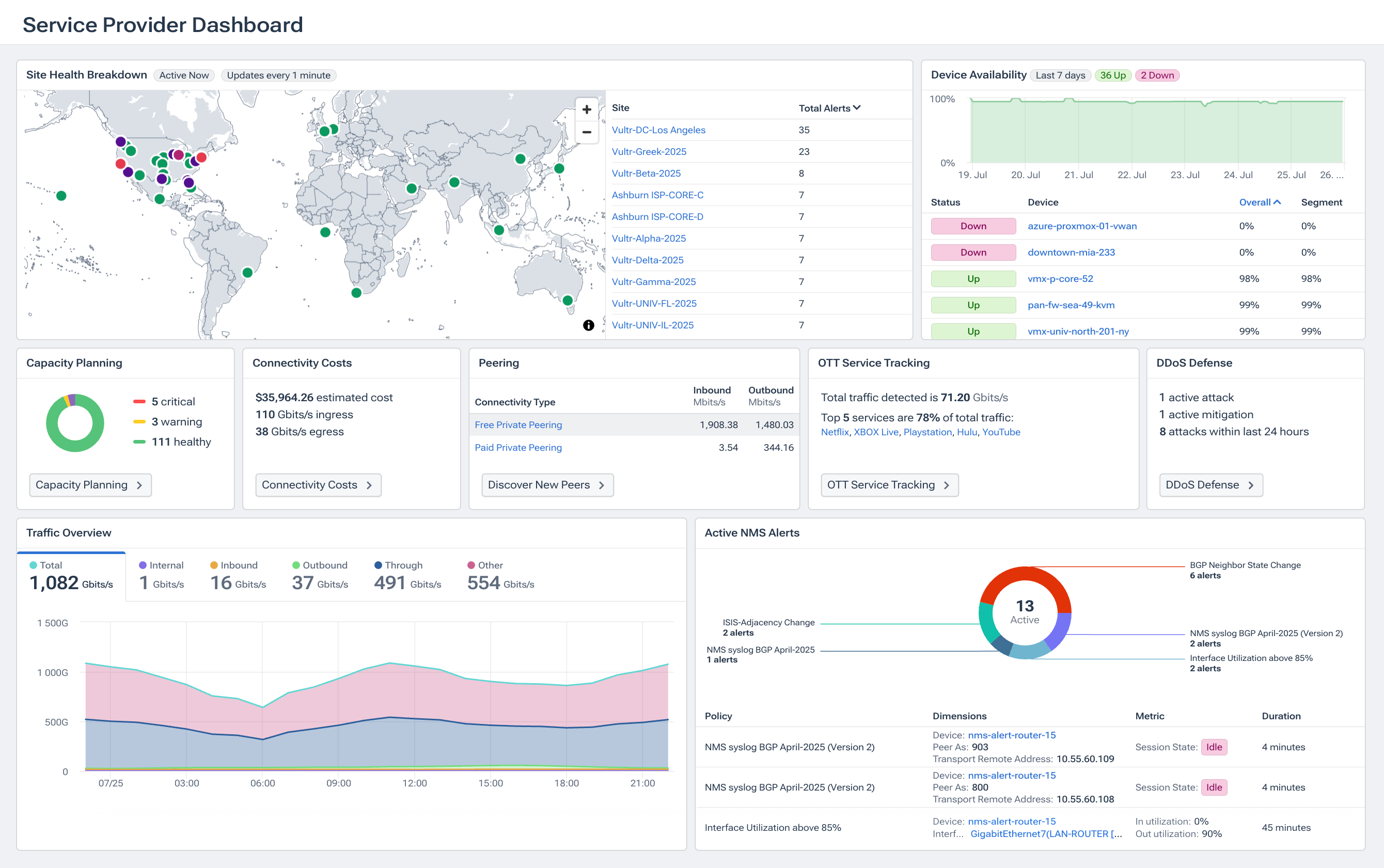
For large backbone networks, the best approach is a big-data-driven, SaaS-hosted flow analytics platform. Kentik’s Network Intelligence Platform ingests NetFlow, sFlow, IPFIX, J-Flow and BGP at carrier scale, stores unsummarized data in the Kentik Data Engine, and lets operators run ad-hoc queries across billions of records in seconds. That gives ISPs and carriers real-time visibility into traffic patterns, capacity, performance, and security issues across their entire backbone.
Multi-tenant analytics platforms let providers ingest network telemetry once and then securely expose per-customer (tenant) views, dashboards, and reports with strong access controls and optional white-label branding. Kentik supports this with Kentik for Service Providers and My Kentik Portal (MKP), which enables true multi-tenant network analytics with curated tenant dashboards and views without duplicating data, so providers can deliver customer-facing analytics as a value-added service. Kentik’s My Kentik Portal gives service providers true multi-tenant network analytics. You ingest all customer traffic into the Kentik platform once, then expose curated, per-tenant dashboards and views to each customer — without duplicating the data. The SaaS collectors (for sFlow, J-Flow, NetFlow) plus the My Kentik framework provide scalable, secure, multi-tenant analytics that providers can brand and package as their own value-added service.
ISPs use Kentik to optimize peering and transit by combining flow data, BGP/AS-path info, and cost models in a single Peering & Interconnection workflow. Kentik’s Optimize Peering and Transit solution analyzes traffic ratios, latency, and paths by provider, then uses PeeringDB-aware analytics to suggest where to peer, which IXes or facilities to use, and how to rebalance traffic. The result is reduced latency for end-users and lower IP-transit bills, backed by hard traffic and cost data instead of guesswork.
Carrier-grade network analytics require capabilities that general enterprise tools rarely deliver at scale: ingest performance measured in millions of flow records per second, unaggregated data retention measured in months rather than weeks, multi-tenant data isolation for customer-facing analytics, BGP and peering intelligence integrated with flow telemetry, sub-second query response across high-cardinality data, and DDoS detection and mitigation at backbone volumes. Kentik supports all of these in a unified SaaS platform designed for the scale and operational complexity of telcos, hyperscalers, and large ISPs — backed by full-fidelity flow retention, integrated BGP and peering analytics, and AI-driven investigation that scales with the network.
Unified monitoring across MPLS, dedicated internet access (DIA), and broadband circuits requires a platform that ingests telemetry from each circuit type — SNMP and streaming telemetry from PE routers and CPE devices, NetFlow/sFlow/IPFIX from edge devices, and synthetic test results measuring last-mile performance. Kentik ingests all of these into a unified data platform and enriches each record with service-type, customer, geographic, and routing context. Service providers can compare performance across circuit types side-by-side, identify which customers or sites are seeing degraded service, and correlate circuit-level metrics with the underlying transit, peering, or last-mile contributor.
Subscriber experience monitoring requires combining network-side telemetry (traffic patterns, congestion indicators, BGP and routing context) with outside-in measurement (synthetic tests to popular destinations, CDN reachability, DNS performance). Kentik supports this by ingesting flow data from subscriber-facing infrastructure, running synthetic tests from globally distributed agents and within service provider networks, and surfacing per-subscriber or per-segment performance through multi-tenant dashboards. ISPs use this to detect emerging service quality issues, prioritize capacity upgrades on subscriber-impacting links, and provide data-driven explanations when subscribers report problems.
DN origin fetch performance directly affects content delivery cost and user-perceived latency — when CDN edge nodes can’t efficiently retrieve content from origin, cache hit ratios drop and customer experience degrades. Kentik supports CDN origin monitoring by analyzing flow data between CDN edges and origin infrastructure, running synthetic tests that measure fetch latency from CDN locations, and correlating performance changes with BGP routing shifts, peering changes, and transit path adjustments. Service providers operating their own CDNs or hosting popular content use this combination to diagnose origin fetch slowdowns quickly and tune routing to keep cache miss costs low.
SLA compliance tracking requires consistent, evidence-backed measurement of the metrics your contracts specify — latency, packet loss, jitter, availability, mean-time-to-resolve — across every customer circuit. Kentik supports this by combining continuous performance measurement (synthetic tests, flow analytics, device telemetry) with reporting workflows that generate per-customer SLA reports for any time period. Multi-tenant capabilities let service providers expose appropriate SLA dashboards directly to customers, replacing ad-hoc reporting with continuous visibility. Teams use this to detect SLA-impacting issues before customers notice, validate compliance during disputes, and identify which infrastructure is most often associated with SLA breaches.











